Growth Case Study - Free Streaming TV

Acquisition strategy for 'Pluto TV' and budget ask for
FY2020.

Mobirise

UA Strategy Follow-along Campaign

1

Summary:

Mobirise

Campaign type: Pluto TV App Install
Platforms: Facebook Ads + Instagram Ads  and other DSPs
Placements: 80% Mobile & 20% Desktop
Creative type: 80%Video & 20% Image format
Launching budget: $100,000
Testing budget $10k per traffic source. The rest reserve for scaling campaign and regargeting audience
Countries: North American (English and Spanish Speaking Audiences)
Operating system: iOS (iPhone) Android
Goal: GROW + MEASURE 

2

Audience Segmentation

Mobirise

a. Start with current users and study their attributes. Tubi, Snagfilms Samba TV etc.
b. Determine attributes from basic segmentation: such as gender and country. U.S. Canada, All Gender 21+ English and/or Spanish Speaking
c. Build 3-6 different segements and create different angles to each of them.  Start off with 5 audience segmentations
d. Testing. Test all segements over time and modify them if needed

3

Prepare organic channels

Mobirise

a. Social media account. Reqular posting and engagement and content marketing (Later.com or hootsuite)
b. Building mobi friendly app websites. (A/B testing)
c. Organic channel do well with paid media ad.

4

Paid Social Ads

Mobirise

a. Study competitors, Spy Competitor ads. where do they promote, how do they advertise and what do they post.  Using tool such appannie, bigspy.com and adplexity.com etc to study our competitors. Search competitors' UA activities on social media platform and natives networks .
b. Decide initial traffic source to launch UA campaign.  Facebook, Ins
c. Structure campaign - Cold Traffic Campaign Retargeting Campaign
d. Cold taffic (CBO)
Testing, - CBO 4- 6 creatives. Same adcopy for all of the ads. A/B testing. 100 Budget per campaign. 2-3 whole days
Stability - Duplicate winning campaign double daily campaign budget
Scaling - Scale winning campaign that has spend over $500. Scale campaign by duplicate/ segement/ audience attributes
e. Retargeting (CBO)
Ad set 1: FB All Page Engagers 180 Days → Dynamic Creative
Ad set 2: IG All Page Engagers 180 Days → Dynamic Creative
Ad set 3: 75% VV 180 Days → Dynamic Creative video views

Ad set 1: 30 Day All Website Visitors → Dynamic Creative
Ad set 2: 60 Day All Website Visitors → Dynamic Creative
Ad set 3: 120 Day All Website Visitors → Dynamic Creative

f. Install to Registeration retargeting 

5

Campaign Creation & Campaign Demo Data

Mobirise

Creatives Samples:

Target Audience by Interest: Actors, Actress
Ie: target interest: Tom Cruise (Potential reach 17,050,810) or Jennifer Connelly, Use creative: Movie Montage - 1 or 2
Title: Now, Watch your favoriate actor/actress movie for free 👉👉Start Here
Title: Watch your favoriate classic movie for free 👉Start Here
Title: Attention: Now you can watch his movie for free 👉Start Here
Body: Thanks to Pluto TV', you should never have to pay to see your favoriate movie & TV shows again. 
"Key Indicators: CPM (Cost Per Mile), CPC (Cost Per Click), CPI (Cost Per Install), CPA (Cost Per Action) and CPV (Cost Per View)."
Video Creatives (Click to view)
Edited Movie Montage - 1
Edited Movie Montage -2

6

Additional Insight from Campaign Result

Mobirise

1. Facebook: Tons of impression, incredibly low cost per registration, as well as lots of room to scale the campaign. Based on the given data, the Facebook is the best traffic source to invest in.
2 Instgram: The second-best placement to run CPA campaign.
3 Vungle: The campaign produces some very questionable data, I assume the platform doesn't track campaign clicks very precisely. At this level of CPA, I would not consider continuing any further testing.
4 Adwords: Google Adword is not a display traffic source, so comparing CPA is not very relavent. Adword may not able to produce a satisfactory CPA campaign, but it can be a useful weapon to not allow competitors getting all the search volume for cheap (ie: outranking share bidding strategy)
5 Pandora:  Horrible CPA on both traffic sources. Giving nearly no room to optimize any further  

Based on the campaign performance data, it is clear that the Facebook platform (including ins) produces favorable CPA and scalable campaigns. Applovin does not have lots of campaign data but it shows the potential to optimize. Exclude all other traffic sources. I will heavily invest campaign budget in Facebook platform including instagram (total 90%). At the same time, allocating some budget on testing new traffic source as well as Applovin (total 10%).    

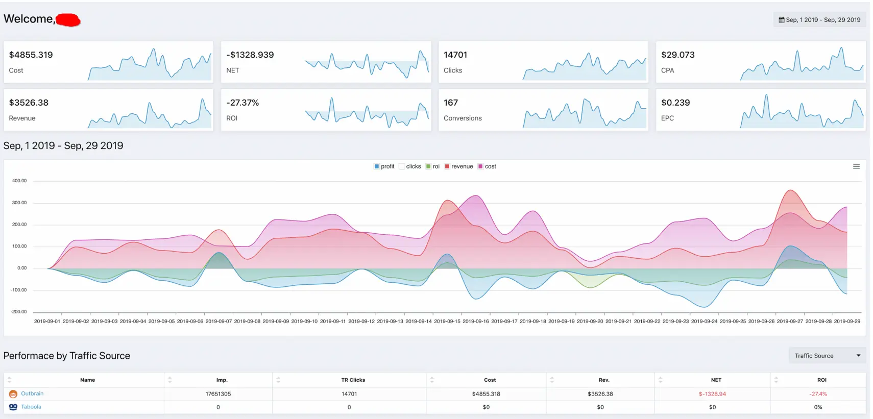
Outbrain Campaign 

Lead Generation Testing Campaign on Native DSPs. 

Mobirise

Total Campaign Spending $4855.32
Total Revenue $3526.38
Ave. CPA $29
Total Conversion 167

Key Note: 1. Within the selected Zip targeting area without blacklist any additional publisher website. Cost per conversion $29.4 vs Ave Revenue per conversion $21.2

Mobile traffic contributes to most of the volume. However, the average CPA is not able to keep the campaign profitable. 

Publisher CNN (Turner U.S.) contributes the majority of the volume, however, cost per conversion is higher than the monthly average. I suggest turning it off to reduce conversion costs.

Campaign: Daniel_t15_Mobi_ImgTest_0901-NoCNN is the first campaign to start to break even. 

Next Step: The next step will be focusing on A/B testing campaign bidding strategy, mobile vs. desktop as well as whitelist publishers.

Mobirise

Real-time Lead Distribution Project

Responsible for Integrating essential elements and help to build real-time lead distribution solutions that allow clients to filter, set real-time bidding strategy, and deliver MQL in a matter of a few seconds after customers submit.

Campaign Tracking & Automation Project

I am lucky enough to be part of developing the software that able to track campaign performance from TOF to BOF with extreme accuracy & industry-specific campaign automation functions.

Mobirise

Professional Portfolio © 2020 Daniel Liu